Zabbix na skúšku ako služba zdarma
Riešite otázku výberu monitorovacieho nástroja alebo si chcete Zabbix vyskúšať vo vašom prostredí. S našou službou “Zabbix na skúšku” získavate predkonfigurovaný virtuálny stroj s poslednou verziou Zabbixu, ktorý vám pomôžeme nasadiť a nakonfigurovať zdarma. Sledujte vaše zariadenia počas niekoľkých týždňov a nechajte sa prekvapiť.
Prečo Zabbix na skúšku
- Virtuálny stroj pre pripravený s prihliadnutím na best practice
- Jednoduché a rýchle nasadenie vo vašom prostredí
- Získate predpripravené inštalačné balíky pre Zabbix agenta 2
- Súčasťou dema je ukážka databázového a aplikačného monitoringu
- Monitoring VMware hypervisorov out of the box
- Spoločné vyhodnotenie testovacieho obdobia
- Naša podpora
Benefity pre zákazníka
- Konzultácia za účelom nasadenia zdarma
- Zaškolenie na užívateľskej úrovni
- Úspora času pri implementácii
- Vždy najnovšia verzia Zabbixu s novými funkciami
- Monitoring Linux a Windows serverov/PC pomocou autoregistrácie Zabbix agentov
- Automatický discovering zariadení v sieti a ich základný monitoring (ping a SNMP)
- Predkonfigurovaný strom služieb a SLA report pre dostupnosť monitoringu a dostupnosť monitorovaných zariadení
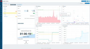
Ukážka dashboardu s informáciami o vybranom serveri (kliknite na obrázok pre zväčšenie):
Ukážka dashboardu so súhrnnými štatistikami utilizácie zdrojov na skupinách serverov (kliknite na obrázok pre zväčšenie):
Prerekvizity
- Príprava sieťovej konfigurácie pre virtuálny stroj·
- Identifikácia rozsahov sietí, v ktorých sú monitorované zariadenia
- Sieťové prestupy pre monitoring SNMP zariadení, ICMP (ping) monitoring, VMware monitoring a monitoring pomocou Zabbix agenta
- Sprístupnenie vCenter API pre VMware monitoring
- Nastavenie užívateľov na vzorových SNMP zariadeniach
- V prípade aktivácie mailových notifikácií funkčný SMTP server
Forma dodania
- Vzdialene
Axians je jediný Premium Partner na Slovensku
Axians Slovakia je partnerom spoločnosti Zabbix s úrovňou certifikácie Zabbix Premium Partner. Máme bohaté skúsenosti s implementáciou riešení manažmentu IT infraštruktúry pre rozsiahle prostredia s veľkým počtom serverov, aktívnych sieťových prvkov a zariadení. Zabbix je súčasťou širokého portfólia riešení, ktoré je poskytované ako Cloud služba alebo formou “On-premise” implementácie vo vlastnom prostredí zákazníka.
![]()
Kontaktujte nás
Máte otázky alebo potrebujete konzultáciu? Máme rozsiahle znalosti a skúsenosti s implementáciou riešení Zabbix, vyvíjame vlastné rozšírenia, školíme, prezentujeme na konferenciách, webinároch alebo na stretnutiach pre individuálnych klientov. Náš Axians Slovakia tím je tu pre Vás.
Neváhajte a kontaktujte nás na emailovej adrese: zabbix@axians.sk alebo na telefónnom čísle: +421 2 58 273 111

